Главная Случайная страница


Полезное:

Как сделать разговор полезным и приятным Как сделать объемную звезду своими руками Как сделать то, что делать не хочется? Как сделать погремушку Как сделать так чтобы женщины сами знакомились с вами Как сделать идею коммерческой Как сделать хорошую растяжку ног? Как сделать наш разум здоровым? Как сделать, чтобы люди обманывали меньше Вопрос 4. Как сделать так, чтобы вас уважали и ценили? Как сделать лучше себе и другим людям Как сделать свидание интересным?


Категории:

АрхитектураАстрономияБиологияГеографияГеологияИнформатикаИскусствоИсторияКулинарияКультураМаркетингМатематикаМедицинаМенеджментОхрана трудаПравоПроизводствоПсихологияРелигияСоциологияСпортТехникаФизикаФилософияХимияЭкологияЭкономикаЭлектроника






Метод точки росы





Это один из основных методов автоматического контроля влажности воздуха и других газов.

Достоинства гигрометров точки росы: большие пределы измерений в широком диапазоне температур и давлений, удовлетворительная точность во всем диапазоне измерений.

Измерение температуры точки росы сводится к выполнению следующих операций: 1) понижению температуры поверхности зеркальца; 2) фиксации момента возникновения конденсата (в виде росы или льда) на рабочей поверхности зеркальца; 3) измерению температуры этой поверхности.

Степень автоматизации перечисленных операций определяет тип гигрометра. В неавтоматических гигрометрах все операции выполняет человек. Полуавтоматические гигрометры характеризуются тем, что одна или две из перечисленных операций выполняются автоматически. В автоматических приборах автоматизированы все операции, связанные с процессом измерения. Первые два типа относятся к приборам дискретного действия, третий - к гигрометрам, предназначенным для непрерывного измерения и регулирования.

Зная температуру точки росы и температуру исследуемого газа можно определить его относительную влажность.

 

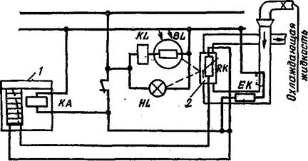
Рисунок 2.4 - Схема устройства прибора для измерения влажности методом точки росы

 

Рассмотрим принципиальную схему автоматического гигрометра с фотоэлектрическим индикатором появления конденсата (рисунок 2.4). В приборе установлен полый полированный цилиндр 2 из нержавеющей стали, который служит для наблюдения точки росы. Цилиндр помещен в среду газа, влажность которого измеряется. Через внутреннюю полость цилиндра непрерывно протекает охлаждающая жидкость, температуру которой можно регулировать электрическим нагревателем ЕК. Включается электрический нагреватель от электромагнитного реле KL, по обмотке которого протекает фототок фотоэлемента BL. Фотоэлемент освещается отраженным от зеркальной по­верхности цилиндра 2 световым потоком лампы накаливания HL. Если температура зеркала, то есть стенок цилиндра 2, понижается до точки росы, то появляющийся на поверхности зеркала туман уменьшает световой поток, падающий на фотоэлемент. Фототек уменьшается (примерно в 2 раза) и реле срабатывает, замыкая цепь нагревателя ЕК. Температура охлаждающей жидкости повышается через некоторый промежуток времени выше точки росы, туман на зеркальце исчезает, фототок возрастает и реле выключает нагреватель, после чего снова зеркало охлаждается до точки росы и т. д. Таким образом, температура зеркального цилиндра непрерывно колеблется около точки росы; соответствующим выбором теплоемкости цилиндра 5 и расхода охлаждающей жидкости, а также мощности нагревателя можно сделать колебания темпера­туры цилиндра 5 достаточно малыми.

Внутри цилиндра в хорошем тепловом контакте с его стенками помещен термопреобразователь RK (или термопара), измеряющий температуру цилиндра, то есть точку росы. Указателем является самопишущий прибор 1 с точечной записью (с падающей дугой). Реле 2, управляющее перемещением (падением) дуги, в свою очередь, управ­ляется реле 3, чем достигается синхронизация записи с моментом появления тумана.

По аналогичной схеме построены другие автоматические гигрометры точки росы с различными способами нагрева и охлаждения зеркальца.







Date: 2015-07-23; view: 990; Нарушение авторских прав



mydocx.ru - 2015-2026 year. (0.273 sec.) Все материалы представленные на сайте исключительно с целью ознакомления читателями и не преследуют коммерческих целей или нарушение авторских прав - Пожаловаться на публикацию