Главная Случайная страница


Полезное:

Как сделать разговор полезным и приятным Как сделать объемную звезду своими руками Как сделать то, что делать не хочется? Как сделать погремушку Как сделать так чтобы женщины сами знакомились с вами Как сделать идею коммерческой Как сделать хорошую растяжку ног? Как сделать наш разум здоровым? Как сделать, чтобы люди обманывали меньше Вопрос 4. Как сделать так, чтобы вас уважали и ценили? Как сделать лучше себе и другим людям Как сделать свидание интересным?


Категории:

АрхитектураАстрономияБиологияГеографияГеологияИнформатикаИскусствоИсторияКулинарияКультураМаркетингМатематикаМедицинаМенеджментОхрана трудаПравоПроизводствоПсихологияРелигияСоциологияСпортТехникаФизикаФилософияХимияЭкологияЭкономикаЭлектроника






Участки дорог в горной местности





3.30. На участках дорог в горной местности с интенсивным движением с целью избежания больших транспортных потерь и из соображений безопасности ремонтные работы следует выполнять в периоды уменьшения интенсивности движения в ночные часы и ранним утром по воможности не оставляя незаконченных работ, что достигается уменьшением протяженности ремонтируемых участков.

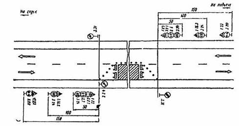
3.31. При производстве дорожных работ на половине ширины проезжей части двухполосных дорог в горной местности и обеспеченной видимости движение транспортных средств организуют по принципу “саморегулирования”, при этом приоритет предоставляют транспортным средствам, движущимся на подъем (рис. 3.29).

Рис. 3.29. Организация движения и ограждение места производства дорожных работ на двух полосных дорогах с обеспеченной видимостью в горной местности

 

 

Таблица 3.2

Допустимая длина ремонтируемого участка при саморегулировании движения в зоне ремонта дороги

           
Интенсивность движения, авт./ч Максимальная протяженность зоны дорожных работ, м, на продольном уклоне, %
           
           
           
           
        - -
      - - -

3.32. Если дорожные работы ведутся на кривых с закрытой видимостью (внених по отношению к горному склону) и большой протяженности ремонтируемого участка (более 60 м), движение организуют с помощью регулировщиков или устраивают светофорное регулирование, при этом длительность желтого сигнала рассчитывают исходя из времени, необходимого для освобождения транспортным средством зоны работ.

3.33. На участках в горной местности с большими продольными уклонами допустимая протяженность ремонтируемого участка в случае саморегулирования движения в зоне ремонтных работ устанавливается с учетом интенсивности движения (табл. 3.2).

3.34. В целях повышения безопасности движения и улучшения зрительного восприятия дорожных знаков их следует размещать вне кривых в плане с закрытой видимостью, увеличивая при необходимости расстояние от места их установки до начала участка дорожных работ.







Date: 2015-09-17; view: 328; Нарушение авторских прав



mydocx.ru - 2015-2026 year. (1.257 sec.) Все материалы представленные на сайте исключительно с целью ознакомления читателями и не преследуют коммерческих целей или нарушение авторских прав - Пожаловаться на публикацию