Главная Случайная страница


Полезное:

Как сделать разговор полезным и приятным Как сделать объемную звезду своими руками Как сделать то, что делать не хочется? Как сделать погремушку Как сделать так чтобы женщины сами знакомились с вами Как сделать идею коммерческой Как сделать хорошую растяжку ног? Как сделать наш разум здоровым? Как сделать, чтобы люди обманывали меньше Вопрос 4. Как сделать так, чтобы вас уважали и ценили? Как сделать лучше себе и другим людям Как сделать свидание интересным?


Категории:

АрхитектураАстрономияБиологияГеографияГеологияИнформатикаИскусствоИсторияКулинарияКультураМаркетингМатематикаМедицинаМенеджментОхрана трудаПравоПроизводствоПсихологияРелигияСоциологияСпортТехникаФизикаФилософияХимияЭкологияЭкономикаЭлектроника






Организация движения при производстве дорожных работ на мостовых переходах





3.24. Для предотвращения возможного падения транспортных средств на мостах и подходах к ним необходимо устанавливать временные удерживающие ограждения на время дорожных работ (колесоотбойные брусья, бетонные блоки или плиты и т.д.).

3.25. При выполнении ремонтных работ в случае необходимости следует установить дорожные знаки 3.11 “Ограничение массы”, 3.13 “Ограничение высоты”, 3.14 Ограничение ширины”. Если устанавливают один из таких знаков на мосту, необходимо на ближайших к нему перекрестках установить такие же предварительные знаки с табличкой 7.1.1.

3.26. Если дорожные работы выполняют одновременно на тротуаре и половине ширины моста, следует организовать движение и оградить место работ в соответствии с рис. 3.26. В этом случае за пределами моста через проезжую часть устраивают временные пешеходные переходы, которые необходимо обозначать дорожными знаками.

Рис 3.26. Организация движения и ограждение места производства работ при ремонте тротуара и половины ширины проезжей части моста

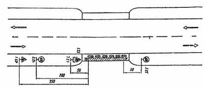
3.27. На мостах, имеющих две полосы движения, при выполнении дорожных работ на части полосы движение организуют в соответствии с рис 3.27, если свободный от ремонтных работ габарит моста не менее 5,5 м и позволяет осуществлять двухстороннее движение.

3.38. Если дорожные работы производят на части ширины тротуара, когда его оставшаяся ширина достаточна для пропуска пешеходов, оборудуют место работы и организуют движение в соответствии с рис. 3.28. При этом место работ необходимо оградить сплошными щитами (см. рис. 4.2, в).

3.29. На двухполосных мостах с ездой понизу или когда ширина моста с ездой поверху недостаточна для организации двухстороннего движения и одновременного пропуска пешеходов по проезжей части, следует оборудовать пешеходные переходы по обе стороны моста (см. рис. 3.26). При высокой интенсивности пешеходного и автомобильного движения следует устраивать светофорное регулирование транспортных и пешеходных потоков или осуществлять управление движением с помощью регулировщиков.

Рис. 3.27. Организация движения и ограждение места производства дорожных работ при ремонте части полосы движении двухполосного моста

Рис. 3.28. Организация движения и ограждение места производства дорожных. работ при ремонте части ширины тротуара моста







Date: 2015-09-17; view: 599; Нарушение авторских прав



mydocx.ru - 2015-2026 year. (1.334 sec.) Все материалы представленные на сайте исключительно с целью ознакомления читателями и не преследуют коммерческих целей или нарушение авторских прав - Пожаловаться на публикацию