Главная Случайная страница


Полезное:

Как сделать разговор полезным и приятным Как сделать объемную звезду своими руками Как сделать то, что делать не хочется? Как сделать погремушку Как сделать так чтобы женщины сами знакомились с вами Как сделать идею коммерческой Как сделать хорошую растяжку ног? Как сделать наш разум здоровым? Как сделать, чтобы люди обманывали меньше Вопрос 4. Как сделать так, чтобы вас уважали и ценили? Как сделать лучше себе и другим людям Как сделать свидание интересным?


Категории:

АрхитектураАстрономияБиологияГеографияГеологияИнформатикаИскусствоИсторияКулинарияКультураМаркетингМатематикаМедицинаМенеджментОхрана трудаПравоПроизводствоПсихологияРелигияСоциологияСпортТехникаФизикаФилософияХимияЭкологияЭкономикаЭлектроника






Прямые участки с обеспеченной видимостью





3.1. Выбор схемы организации движения зависит от вида и места производства работ. При этом следует учитывать местные условия движения и, если требуется, вносить в схему коррективы до согласования с органами ГАИ.

На приведенных ниже схемах организации движения и ограждения места дорожных работ обозначены временные дорожные знаки, которыми необходимо дополнить дорожные знаки, установленные на дороге постоянно.

3.2. При проведении работ на обочине двухполосных дорог организацию движения и ограждение места работ выполняют в соответствии с рис. 3.1.

3.3. При производстве дорожных работ на половине ширины проезжей части двухполосных дорог пропуск транспортных средств в обоих направлениях осуществляют по свободной полосе (рис. 3.2).

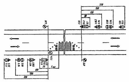
Знаки 2.6 и 2.7 следует применять в тех случаях, когда длина участка работ при существующей интенсивности движения обеспечивает саморегулирование встречного разъезда и видимость всей зоны ремонтных работ с каждой стороны узкого участка. Максимальную длину ремонтируемого участка в этом случае необходимо назначать в соответствии с табл. 3.1. Иначе нужно вводить регулирование движения с помощью светофоров или регулировщиков, либо осуществлять пропуск транспортных средств по обочине (рис. 3.3). В этом случае она должна быть спланирована и укреплена, а при необходимости и уширена.

Таблица 3.1

Максимальная длина ремонтируемого участка

Интенсивность движения, авт./ч Протяженность ремонтируемого участка, м Интенсивность движения, авт./ч Протяженность ремонтируемого участка, м
       
       
       

3.4. При производство дорожных работ на одной из полос трехполосной дороги средняя полоса, обычно предназначенная для совершения обгонов, теряет свою функцию. При дорожных работах на крайней полосе трехполосной дороги организацию движения и ограждение места работ следует выполнять в соответствии с рис. 3.4. При работах на средней полосе организуют движение и ограждают место работ в соответствии с рис. 3.5.

3.5. Если дорожные работы ведутся на внешней полосе четырех полосной дороги с разделительной полосой.

Если интенсивность движения по внешней полосе превышает 400 авт./ч и в составе потока более 40 % грузовых автомобилей, то дорожные знаки, установленные на обочине, необходимо дублировать, устанавливая их на разделительной полосе.

Рис. 3.1. Организация движения и ограждение места дорожных работ, выполняемых на обочине двух полосных дорог

Рис. 3.2. Организация движения и ограждение места дорожных работ, выполненных на половине ширины проезжей час двух полосных дорог.

3.6. На дорогах с разделительной полосой, имеющих четыре и более полос движения, в случае закрытия половины ширины проезжей части на период дорожных работ для пропуска транспортных средств следует устраивать специальные проезды через разделительную полосу.

С целью заблаговременного оповещения водителей транспортных средств о предстоящем перестроении вне населенных пунктов за 500 м до разрыва в разделительной полосе устанавливают знак 5.36 “Перестроение в другую проезжую часть” с табличкой 7.1.1. “Расстояние до объекта”. В населенных пунктах знак 5.36 с табличкой 7.1.1 устанавливают на расстоянии 50-100 м от место разрыва в разделительной полосе.

3.7. В случае устройства на двухполосных дорогах уширения проезжей части на полосу движения для обеспечения бесперебойного пропуска транспортных средств на участках дорожных работ длиной более 30 м.

3.8. В целях более полного использования инерции разгона в местах производства работ на затяжных подъемах допускается скорость транспортных средств 60 км/ч, если позволяют условия движения.

3.9. При выполнении дорожных работ на дополнительной полосе на подъеме следует организовать движение и ограждать место работ в соответствии со схемой. Если зона ремонтных работ расположена на расстоянии не более 200 м от начала дополнительной полосы, рекомендуется с помощью ограждающих устройств закрывать эту полосу от ее начала до конца зоны работ.

Рис. 3.3. Организация движения и ограждение места дорожных работ, выполняемых на половине ширины проезжей части двухполосных дорог в случае пропуска транспортных средств по обочине

Рис. 3.4. Организация движения и ограждение места дорожных работ, выполняемых на крайней полосе движения трехполосных дорог







Date: 2015-09-17; view: 355; Нарушение авторских прав



mydocx.ru - 2015-2026 year. (0.458 sec.) Все материалы представленные на сайте исключительно с целью ознакомления читателями и не преследуют коммерческих целей или нарушение авторских прав - Пожаловаться на публикацию