Главная
Случайная страница
Полезное:
Как сделать разговор полезным и приятным
Как сделать объемную звезду своими руками
Как сделать то, что делать не хочется?
Как сделать погремушку
Как сделать так чтобы женщины сами знакомились с вами
Как сделать идею коммерческой
Как сделать хорошую растяжку ног?
Как сделать наш разум здоровым?
Как сделать, чтобы люди обманывали меньше
Вопрос 4. Как сделать так, чтобы вас уважали и ценили?
Как сделать лучше себе и другим людям
Как сделать свидание интересным?
Категории:
АрхитектураАстрономияБиологияГеографияГеологияИнформатикаИскусствоИсторияКулинарияКультураМаркетингМатематикаМедицинаМенеджментОхрана трудаПравоПроизводствоПсихологияРелигияСоциологияСпортТехникаФизикаФилософияХимияЭкологияЭкономикаЭлектроника
|
Оттяжка из пенькового каната
| II. Установка подкрановых балок.
| | 1. Подготовка подкрановой балки к строповке.
| |
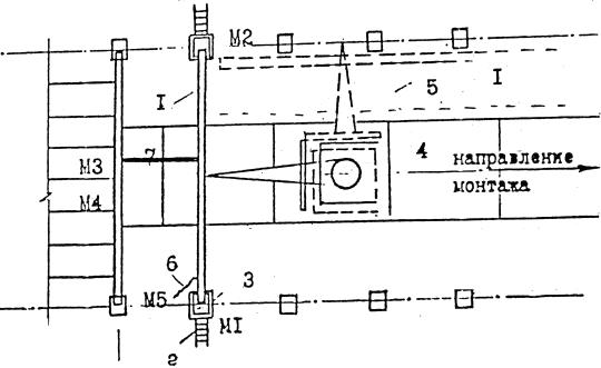
| Монтажники М3 и М5 осматривают балку, проверяют маркировку, размеры балки, положение и наличие закладных деталей. При необходимости монтажа М6 очищает их от грязи и ржавчины, а в зимнее время от наледи.
Сварщик C1 к торцам подкрановой балки приваривает крепежные металлические листы.
Монтажники М2 и М4 осуществляют временное крепление приставных лестниц к колоннам.
|
| | 2. Строповка и подъем балки к месту установки.
| |
| Монтажники М3 и М5 заводят подстстропки под балку на расстоянии 2м от ее торцов, закрепляют свободные концы подстропков в пружинных замках и устанавливают подкладки на ребрах балки. Монтажник M1 дает команду машинисту крана поднять балку на 20-30см, и, убедившись в надежности строповки, дает команду машинисту крана переместить балку к месту установки.
|
| | 3. Установка балки с выверкой и временным креплением.
| |
| Перед монтажом подкрановых балок должны быть установлены металлические связи по колоннам.
Монтажники М3 и М5 с помощью оттяжек из пенькового каната придают балке необходимое положение, удерживая ее от ударов по колоннам.
Монтажники М2 и М4, стоя на монтажных площадках, принимают балку и, ориентируясь по рискам, устанавливают ее в проектное положение и временно закрепляют ее болтами. Убедившись, что подкрановая балка захвачена не менее чем четырьмя болтами, монтажник M1 подает команду машинисту крана ослабить стропы.
Монтажники М2 и М4 расстроповывают балку.
|
| | 4. Постоянное крепление подкрановой балки.
| |
| Сварщик C1 осуществляет сварку в соответствии с проектом.
|
| Организация рабочего места при установке стропильных ферм.

Условные обозначения:
Date: 2015-07-27; view: 1640; Нарушение авторских прав | Понравилась страница? Лайкни для друзей: |
|
|