Главная Случайная страница


Полезное:

Как сделать разговор полезным и приятным Как сделать объемную звезду своими руками Как сделать то, что делать не хочется? Как сделать погремушку Как сделать так чтобы женщины сами знакомились с вами Как сделать идею коммерческой Как сделать хорошую растяжку ног? Как сделать наш разум здоровым? Как сделать, чтобы люди обманывали меньше Вопрос 4. Как сделать так, чтобы вас уважали и ценили? Как сделать лучше себе и другим людям Как сделать свидание интересным?


Категории:

АрхитектураАстрономияБиологияГеографияГеологияИнформатикаИскусствоИсторияКулинарияКультураМаркетингМатематикаМедицинаМенеджментОхрана трудаПравоПроизводствоПсихологияРелигияСоциологияСпортТехникаФизикаФилософияХимияЭкологияЭкономикаЭлектроника






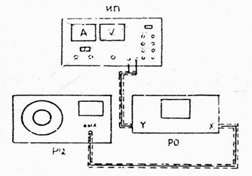
Описание установки. Для изучения электронного осциллографа используется звуковой генератор PQ, а также преобразователь импульсов ПИ (модуль ФПЭ-08)





Для изучения электронного осциллографа используется звуковой генератор PQ, а также преобразователь импульсов ПИ (модуль ФПЭ-08). Напряжение питания на преобразователь импульсов поступает от источника питания ИП (рис. 14.5).

 

 

Рис. 14.5. Схема установки для изучения осциллографа.

Порядок выполнения работ

Задание 1. Исследование синусоидального сигнала звукового генератора.

1. Ознакомьтесь с описанием используемых приборов.

2. Включите осциллограф в сеть и настройте его (отрегулируйте яркость, фокусировку, выведите линию развёртки в центр экрана).

3. Подайте напряжение от звукового генератора частотой на вход Y осциллографа и получите на экране устойчивое изображение нескольких периодов сигнала. Установите наибольший вертикальный размер изображения в пределах рабочей части экрана.

4. Измерьте амплитуду сигнала U0, используя осциллограф. Расчёты ведите по формуле (1).

5. Мультиметром (ММ) измерьте действующее (или эффективное) значение сигнала, снимаемого со звукового генератора (ЗГ).

6. Рассчитайте амплитудное значение сигнала, снимаемого со звукового генератора, по формуле: .

7. Измерьте период сигнала, используя осциллограф, и рассчитайте его частоту . Период и частота переменного сигнала определяются по форме сигнала на экране осциллографа:

T = 1/f = ST· XT, (2)

где XT - протяженность одного периода на осциллограмме, дел; ST - параметр развертки осциллографа, мс/дел; мкс/дел.

8. Результаты измерений и вычислений занесите в таблицу 14.1.

Таблица 14.1

№ п/п Амплитуда сигнала на экране осциллографа – U0, В Эффективное значение сигнала (измеряем ММ) – Uэф, В Амплитудное значение сигнала, измеренного ММ ,– UA, В Частота сигнала, снимаемого со ЗГ, – f0, Гц Период сигнала на экране осциллографа – T, с Частота сигнала на экране осциллографа f, Гц
             
             
             
             

 

9. Повторите измерение частоты сигнала звукового генератора на четырех различных частотах.

10. Рассчитайте погрешность измерения амплитуды и частоты сигнала осциллографом. Сравните полученный результат с показаниями сигнала звукового генератора. Учтите, что показания вольтметра генератора (или ММ) соответствуют действующему (или эффективному) значению напряжения.

 

Задание 2. Наблюдение фигур Лиссажу при сложении колебаний,

происходящих в двух взаимно перпендикулярных направлениях.

 

При подаче синусоидальных напряжений одновременно на горизонтальные и вертикальные пластины трубки осциллографа луч будет находиться под действием двух взаимно перпендикулярных отклоняющихся сил. В зависимости от амплитуды, частоты и фазы подаваемых напряжений на экране осциллографа будут получаться различные фигуры, называемые фигурами Лиссажу.

1. Соберите схему, изображенную на рис. 14.6. На пластины Y подайте синусоидальный опорный сигнал от источника питания (клеммы 6,3 В), а на пластины Х – непосредственно с генератора PQ.

 

Рис. 14.6. Схема установки для исследования фигур Лиссажу.

 

2. Изменяя частоту сигнала звукового генератора, получите и зарисуйте фигуры Лиссажу при соотношении частот 1:1, 1:2, 1:3, 2:3. Учтите, что частота опорного сигнала, подаваемого на пластины Y, равна 50 Гц.

Соотношение частот можно определить как по шкале генератора, так и по виду фигуры. Отношение частот колебаний равно отношению числа касаний фигуры с прямой, параллельной оси Х, и с прямой, параллельной оси Y:

,

где nx – число пересечений фигуры Лиссажу с осью Х;

ny – число пересечений фигуры Лиссажу с осью У.

 

Результаты измерений и рисунки пометите в таблицу 14.3.

Таблица 14.2

№ п/п f0, Гц fy/fx Вид фигуры nx ny nx/ny
             
             
             

 

Контрольные вопросы

1. Опишите принцип действия электронно-лучевой трубки.

2. Что такое чувствительность трубки осциллографа? Как она зависит от ускоряющего напряжения и расстояния между пластинами?

3. Каково назначение и принцип действия генератора развертки?

4. Как определить с помощью осциллографа период и напряжение исследуемого сигнала?


5. Как определить по фигурам Лиссажу частоту неизвестного сигнала?

6. Получите формулу чувствительности трубки осциллографа.

 

 







Date: 2015-08-15; view: 615; Нарушение авторских прав



mydocx.ru - 2015-2026 year. (0.246 sec.) Все материалы представленные на сайте исключительно с целью ознакомления читателями и не преследуют коммерческих целей или нарушение авторских прав - Пожаловаться на публикацию