Главная Случайная страница


Полезное:

Как сделать разговор полезным и приятным Как сделать объемную звезду своими руками Как сделать то, что делать не хочется? Как сделать погремушку Как сделать так чтобы женщины сами знакомились с вами Как сделать идею коммерческой Как сделать хорошую растяжку ног? Как сделать наш разум здоровым? Как сделать, чтобы люди обманывали меньше Вопрос 4. Как сделать так, чтобы вас уважали и ценили? Как сделать лучше себе и другим людям Как сделать свидание интересным?


Категории:

АрхитектураАстрономияБиологияГеографияГеологияИнформатикаИскусствоИсторияКулинарияКультураМаркетингМатематикаМедицинаМенеджментОхрана трудаПравоПроизводствоПсихологияРелигияСоциологияСпортТехникаФизикаФилософияХимияЭкологияЭкономикаЭлектроника






Изучение электростатического поля. Цель работы: экспериментальное изучение свойств электростатического поля и построение графика расположения силовых линий при помощи кривых равного





 

Цель работы: экспериментальное изучение свойств электростатического поля и построение графика расположения силовых линий при помощи кривых равного потенциала.

Приборы и оборудование: электролитическая ванна, осциллограф, вольт­метр, потенциометр, ключ, электроды различной конфигурации.

Теоретические сведения

Электрическое поле - вид материи, осуществляющий взаимодействие не­подвижных электрических зарядов. Каждый заряд имеет свое электростатиче­ское поле, которое в каждой точке пространства характеризуется вектором на­пряженности и электростатическим потенциалом φ.

Напряженностью электростатического поля в точке называется векторная физическая величина, численно равная отношению силы , действующей на пробный заряд qo, к величине этого заряда, помещенного в данную точку поля:

. (1)

Если пробный заряд qo=+l, то .А потому вектор напряженности электростатического поля равен силе, действующей на единичный пробный за­ряд.

Направление вектора совпадает с направлением силы. Из формулы (1) следует, что единица напряженности электрического поля - ньютон на кулон (Н/Кл); 1Н/Кл - напряженность такого поля, которое на точечный заряд в 1Кл действует с силой в 1Н.

Вектор во всех точках поля направлен радиально от заряда, если он по­ложителен, и радиально к заряду, если он отрицателен (рис. 1).

Рис. 1

Электростатическое поле можно изобразить силовыми линиями. Силовой линией, или линией напряженности электростатического поля называется ли­ния, в каждой точке которой вектор напряженности направлен по касательной (рис. 2),

Рис.2

Силовые линии всегда начинаются на поверхности положительно заря­женных тел, а заканчиваются на поверхности отрицательно заряженных тел или уходят в бесконечность.

Если поле создано уединенным точечным зарядом q, то работа, совершае­мая полем при перемещении пробного заряда qo из положения 1 в положение 2 (рис. 3), не зависит от траектории перемещения:

. (2)

Рис.3

Из выражения (2) видно, что работа определяется только положением на­чальной 1 и конечной 2 точек. Силы, работа которых не зависит от траектории движения, называются консервативными. В этом случае электрическое поле является потенциальным, а формула принимает вид А1,2 =-ΔWp. Знак «ми­нус» означает, что положительная работа совершается самим полем за счет уменьшения энергии

. (3)

Значит, потенциальная энергия двух точечных зарядов, находящихся на расстоянии r,

(4)

Постоянная С=0, т.к. естественно считать, что при

Wp→0.

Величину называют потенциалом поля точечного заряда. Тогда 4яе0ег

формула (2) принимает вид

А1,2=q012). (5)

Подставив в (4) значения qo=+l и С=0, получим . Потенциал некоторой точки поля есть физическая величина, численно равная потенциальной энергии единичного положительного заряда, помещенного в эту точку. Потен­циал энергетическая характеристика поля.

Пользуясь формулами (2), (4) и (5), уравнение работы, совершаемой элек­трическими силами при перемещении заряда q0 из точки 1 в точку 2, можно за­писать в виде

A1,2=Wp1-Wp2=q012). (6)

Работа при перемещении точечного заряда равна произведению этого за­ряда на разность потенциалов в начальной и конечной точках пути.

Если точка 2 лежит в бесконечности, то потенциальная энергия заряда qo в ней равна нулю (Wp2 =0), а следовательно, и потенциал поля также равен нулю (φ2 = 0). Тогда согласно (6)

. (7)

Отсюда

. (8)

Поэтому потенциал данной точки поля можно определить как физическую величину, численно равную работе, совершаемой электрическими силами при перемещении единичного положительного заряда из данной точки в бесконечность.

В системе СИ за единицу потенциала принят вольт (В), т.е. потенциал такой точки поля, для перемещения в которую из бесконечности заряда, равно­го 1 Кл, необходимо совершить работу в 1 Дж: 1 Дж=1Кл·В. Отсюда 1 В=Дж/Кл. Геометрическое место точек поля, обладающих равными потенциа­лами, называется эквипотенциальной поверхностью. Работа при перемещении заряда по ней равна нулю. Этот вывод вытекает из определения работы поля при перемещении в нем заряда: А=q012), т.к. φ12.

Силовые линии всегда нормальны к эквипотенциальным поверхностям. До­кажем это методом от противного. Пусть Q - часть этой поверхности (рис. 4), В и С - ее точки, а вектор не перпендикулярен Q. Но тогда должна быть Et -

касательная составляющая вектора , параллельная поверхности Q. Значит, работа на участке ВС отлична от нуля, что невозможно. Следовательно, вектор перпендикулярен эквипотенциальной поверхности.


Рис. 4

Определим связь между напряженностью и потенциалом. С одной сторо­ны, работа при перемещении заряда q0 с эквипотенциальной поверхности, имеющей потенциал φ, на расположенную поблизости эквипотенциальную по­верхность с потенциалом φ + Δφ по нормали к ней(на расстояние Δn) рассчи­тывается по формуле ΔА = q0E×Dn (рис. 5).

 

Рис. 5

 

Напряженность поля при бесконечно малом перемещении можно счи­тать постоянной. С другой стороны, величину этой работы можно вычислить по формуле (5). Таким образом,

.

Откуда , (9)

или

.

Знак «минус» указывает на то, что вектор напряженности направлен в сто­рону убывания потенциала.

Из формулы (9) следует, что единица напряженности 1Н/Кл=1В/м, где В (вольт) - единица потенциала электрического поля.

Рис. 6 Чтобы с помощью линий напряженности охарактеризовать не только на­правление, но и величину напряженности электрического поля, условились проводить их с определенной густотой (рис.6). Число линий напряженности, пронизывающих единицу поверхности, перпендикулярной им, должно быть равно или пропорционально модулю вектора . ЕАВ.

Число силовых линий пронизывающих элементарную площадку dS, нормаль n которой образует с направление вектора Е угол a, называется потоком напряженности электрического поля через эту площадку , (рис. 7)

 

Рис. 7

 

Для произвольной замкнутой поверхности

, (10)

где Еn=Ecosa.

Поток не зависит от формы и размеров замкнутой поверхности, места нахождения заряда внутри охватываемого этой поверхностью объема.

Поток вектора напряженности, пронизывающий любую замкнутую поверхность, окружающую электрические заряды, равен алгебраической сумме зарядов внутри этой поверхности деленной на ee0

, (11)

где .

 

Это положение называется теоремой Остроградского-Гаусса

. (12)

С помощью теоремы Остроградского-Гаусса сложно определять напряженность полей, создаваемых заряженными телами различной формы.

Напряженность поля создаваемого равномерно заряженной бесконечной плоскостью

, (13)

где .

Рис. 8

 

Поле создаваемое равномерно заряженной бесконечной плоскостью однородно и не зависит от расстояния до плоскости.

Напряженность поля между двумя бесконечными параллельными разноименно заряженными плоскостями.

Рис. 9

На рис. 9 дан вертикальный разрез плоскостей, поле положительно заряженной плоскости изображено сплошными силовыми линиями, поле отрицательно заряженной плоскости – прерывистыми. Так как по величине поверхностные плотности заряда плоскостей одинаковы то, согласно формуле (13)

.

Как видно из рис. 9, поля между плоскостями складываются (силовые линии направлены в одну сторону). Поэтому напряженность поля между плоскостями или

. (14)

Слева и справа от плоскостей поля вычитаются (силовые линии направлены навстречу друг другу). Поэтому здесь напряженность поля Е=0.

При проектировании электронно-лучевых трубок, конденсаторов, элек­тронных линз, фотоэлектронных умножителей и других приборов часто требу­ется знать направление вектора напряженности электростатического поля в лю­бой точке пространства, заключенного между электродами сложной формы. Аналитический расчет поля удается только при самых простых конфигурациях электродов. Поэтому сложные электростатические поля исследуются экспери­ментально (как правило, методом моделирования электростатических полей в проводящих средах).


Сущность метода состоит в следующем. Изготовляют систему электродов, форма и взаимное расположение которых воспроизводят реальный прибор в некотором масштабе. На электроды подается напряжение. При этом между ними образуется электростатическое поле.

Если пространство между электродами заполнить проводящей средой, то возникнет электрический ток. Электростатическое поле сменится полем элек­трическим, которое легче поддается опытному исследованию.

При постоянном токе идет процесс электролитической поляризации, ис­кажающей поле. Во избежание этого применяют переменный ток небольшой частоты (I=50 Гц).

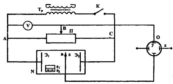
Построение эквипотенциальных поверхностей в полях различной конфи­гурации в данной работе производится с помощью установки, схематически изображенной на рис. 7.

Рис.10

Она включает электролитическую ванну N, вольтметр, потенциометр П, ключ К и электроды Э1, Э2.

Порядок выполнения работы

В прямоугольную ванну N, заполненную электролитом (водой), помещают металлические электроды Э1 и Э2, поле которых изучают. Электроды укрепле­ны в держателях, опирающихся на стенки ванны. На зажимы электродов от трансформатора Тр подается переменное напряжение.

В измерительную часть схемы входят зонд Z (металлический стержень с острым концом), потенциометр, осциллограф, вольтметр.

Для исследования поля между электродами в него помещают зонд, соеди­ненный через осциллограф с точкой В потенциометра. Потенциал точки В от­носительно электрода Э1измеряется вольтметром V. Если между зондом Z и точкой В имеется некоторая разность потенциалов, то на экране осциллографа появится синусоидальный сигнал, амплитуда которого пропорциональна разности потенциалов между ними.

Перемещая зонд Z, можно найти в ванне та­кую точку в, которая имеет такой же потенциал, как и точка В. В этом случае амплитуда сигнала на экране осциллографа будет минимальная (добиться ее нулевого значения не удается, т.к. при измерениях на переменном токе про­мышленной частоты неизбежны наводки на аппаратуру). Найдя ряд точек, по­тенциал которых соответствует потенциалу точки В, определяют эквипотенци­альную линию.

1.С помощью держателей установить в ванне две плоские пластины, параллельные друг другу. На миллиметровой бумаге в некотором масштабе (на­
пример, 1:2 или 1:3) изобразить электроды и дно ванны, заключенное между
ними.

2.Собрать электрическую цепь по схеме (рис. 7).

3.Включить осциллограф и прогреть его в течение 1-2 мин. При необходи­мости, используя ручку «фокус», добиться, чтобы светящаяся линия на экра­не стала тоньше.


4.Включить цепь.

5.Потенциометром установить разность потенциалов между точками А и В: UAB=0,1U. Держа зонд вертикально, перемещать его в области S1 так, как по­казано (двойной стрелкой) на рис. 7, до тех пор, пока амплитуда сигнала, на­блюдаемого на экране осциллографа, не будет минимальной. Найденную точку эквипотенциальной линии отметить на миллиметровой бумаге. Найти в ванне не менее 7-8 точек в разных ее областях, (а по ним всю линию равного потен­циала) с φ1 =0,1U.

6.Повторить измерения для φ2 =0,3U, φз =0,3U и т.д. Построить не менее 6 эквипотенциальных линий.

7.Установить потенциометром разность потенциалов между точками А и В,
равную 0,5U. Мысленно выделить в ванне эквипотенциальную линию, по­тенциалы точек которой φ =0,5U. Поместить между пластинами кольцо из
металла так, чтобы его диаметр совпал с выделенной эквипотенциальной ли­нией. Выяснить, одинаковы или нет потенциалы точек, лежащих внутри
кольца, на кольце. Начертить на миллиметровой бумаге эквипотенциальные
линии при наличии между плоскими электродами кольца из проводящего ма­териала, повторив операции (см. пп. 1,5,6).

8.Установить в ванне новые электроды и повторить операции (см. пп. 1,5,6).

9.Пользуясь данными измерений п. 5.6, построить график зависимости потенциала
φх точки между электродами от расстояния, отсчитываемого от электрода Э1.

10.Для поля, созданного плоскими электродами, найти напряженность поля по формуле (9) для четырех произвольно выбранных точек и построить линии напряженности.

11.На всех трех графиках, построенных при выполнении пп. 6,7,8, вычертить линии напряженности.

Контрольные вопросы

1.Какое поле называется электростатическим?

2. Что такое напряженность электростатического поля, в каких единицах она
измеряется?

3. Какое электростатическое поле называется однородным?

4. Дать определения потенциала, эквипотенциальной поверхности. Назвать
единицы измерения потенциала.

5. Доказать, что силовые линии перпендикулярны эквипотенциальным поверх­ностям.

6. Вывести связь между напряженностью и потенциалом электростатического
поля.

7. В чем заключается явление электростатической индукции, и где оно описывается в данной работе?

8. Каковы напряженность поля внутри кольца и потенциалы разных его точек?

9. Как записывается и читается теорема Остроградского-Гаусса? Каково ее назначение?

Лабораторная работа №2

 







Date: 2015-07-24; view: 406; Нарушение авторских прав



mydocx.ru - 2015-2026 year. (0.348 sec.) Все материалы представленные на сайте исключительно с целью ознакомления читателями и не преследуют коммерческих целей или нарушение авторских прав - Пожаловаться на публикацию